UNICEF Bangladesh – Results Monitoring Unit (RMU) Web-Based System
Download MarkDownThe Challenge
UNICEF Bangladesh’s Results Monitoring Unit (RMU) was responsible for tracking programme results across multiple districts. However, the unit lacked an efficient digital system for information management, leading to:
- Manual Data Processes: Result monitoring data was collected, aggregated, and reported through manual processes, leading to delays and potential errors.
- Limited Real-Time Visibility: Without a web-based system, programme managers could not access real-time information about results progress in the selected districts.
- Inefficient Information Flow: Data collected at the district level had to be manually compiled and transmitted to the central office, creating information bottlenecks.
- Fragmented Data Storage: Monitoring data was stored across multiple files and formats, making comprehensive analysis and cross-district comparison difficult.
- Reporting Burden: Field staff spent significant time preparing manual reports instead of focusing on programme implementation and course correction.
UNICEF Bangladesh needed a web-based system that would streamline information management for the RMU, enabling efficient data collection, storage, analysis, and reporting across three selected districts.
Velocity’s Solution
Scope of Work
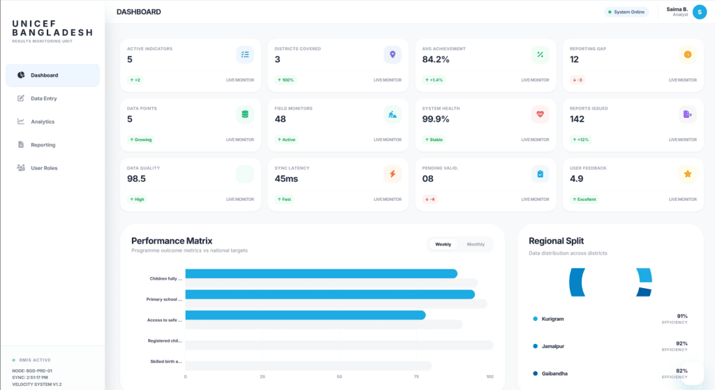
Velocity developed a web-based management information system for the Results Monitoring Unit, enabling efficient digital information management across three selected districts in Bangladesh.
Key Features & Deliverables
Web-Based MIS Platform: Centralized system for collecting, storing, and managing results monitoring data across three districts
Data Entry & Collection: Structured data entry forms aligned with UNICEF’s results framework indicators

Real-Time Dashboard: Interactive dashboards providing real-time visibility into programme results at district and aggregate levels

Automated Reporting: Report generation capabilities with customizable templates for different stakeholder needs

User Role Management: Multi-level access control with appropriate permissions for district staff, RMU analysts, and programme managers
Data Analytics: Built-in analytical tools for cross-district comparison, trend analysis, and progress tracking
Data Validation: Input validation rules to ensure data quality and consistency
Export Capabilities: Data export in multiple formats (Excel, PDF, CSV) for offline analysis and external reporting
Documentation: Comprehensive technical documentation, user manuals, and system administration guides
Training: Capacity building for UNICEF RMU staff and district-level users
Technology Stack
- Web-based application framework
- PHP/Laravel or similar server-side framework
- MySQL/PostgreSQL database
- JavaScript frontend framework
- RESTful APIs
- Responsive design for mobile access
- Cloud hosting on UNICEF-provided infrastructure
- SSL/HTTPS security
Implementation Approach
The project followed UNICEF’s standard software development lifecycle:
- Requirements Analysis: Engagement with RMU staff and district-level users to understand information management needs, current workflows, and reporting requirements.
- System Design: Architecture design, database schema, wireframes, and user interface prototypes for review and approval.
- Development: Iterative development with regular demonstrations and feedback collection from UNICEF stakeholders.
- Testing: Comprehensive testing including functional testing, user acceptance testing with RMU staff, and security testing.
- Deployment: Cloud deployment on UNICEF infrastructure with configuration for the three selected districts.
- Training & Handover: User training for RMU analysts and district staff, administrator training, and complete documentation handover.
- Support & Maintenance: Post-deployment support for bug fixes, enhancements, and user assistance.
Key Outcomes & Impact
- Digitized Monitoring Workflow: Transformed manual result monitoring processes into an efficient digital workflow, reducing data collection and reporting time significantly.
- Real-Time Programme Visibility: Programme managers gained real-time access to results data from three districts, enabling timely decision-making and course correction.
- Improved Data Quality: Built-in validation rules and structured data entry reduced errors and inconsistencies in monitoring data.
- Cross-District Analysis: Centralized data storage enabled easy comparison of programme results across districts, identifying best practices and areas needing attention.
- Reduced Reporting Burden: Automated report generation freed field staff to focus on programme implementation rather than manual report preparation.
- Scalability Foundation: The system was designed to accommodate expansion to additional districts as UNICEF Bangladesh’s RMU coverage grew.
Why Velocity
Velocity was selected through UNICEF Bangladesh’s competitive RFP process (70/30 technical-financial split):
- UNICEF Bangladesh LTA Holder: Pre-qualified vendor under UNICEF Bangladesh’s Long-Term Agreement for software development services.
- MIS Development Expertise: Proven track record of building management information systems for monitoring and evaluation in development contexts.
- UNICEF System Understanding: Deep familiarity with UNICEF’s results framework, reporting requirements, and technical infrastructure.
- Agile Delivery Capability: Demonstrated ability to deliver iteratively with regular stakeholder engagement and user acceptance testing.
- Data Security Compliance: Robust practices for handling sensitive programme data in compliance with UNICEF’s data protection policies.